8 (800) 444-79-35

Махачкала и Дагестан

+7 921 375-40-71

Для заявок через мессенджеры
Оставить заявку
ОТГРУЗИЛИ ИЗДЕЛИЙ
с 2008 года:
тонн
по чертежам
тонн
по сериям и ТУ
тонн
из артбетона
Получить прайс лист

Балка строительная в Махачкале

Мы производители! Ассортимент - более 50 тысяч номенклатурных позиций для любых cтроительных задач. У нас можно купить железобетонные строительные балки с доставкой в Махачкале, Дагестану и всей России

Строительные (железобетонные) балки — основной элемент в строительстве объектов на железобетонном каркасе. В зависимости от назначения различают балки нескольких типов; расположение закладных элементов, размеры и форма этих изделий определяются ГОСТ 20372-90, ГОСТ 24893.1-81 и ГОСТ 24893.2-81.

Среди железобетонных балок выделяют балки перекрытия, фундаментные, подкрановые, стропильные и т.д. Область их применения указывается в самом названии.

Наша компания «Промышленные Железобетонные Изделия» предлагает следующие виды стропильных балок:

  • двускатные;
  • двускатные решетчатые;
  • односкатные;
  • балки с горизонтальным поясом.

При выборе вида железобетонных балок следует учитывать тип здания, ширину пролетов, шаг колонн.

Классификация железобетонных балок в зависимости от вида поперечного сечения:

  • тавровое (полка вверху);
  • тавровое (полка внизу);
  • двутавровое;
  • прямоугольное;
  • трапециевидное;
  • полое.


Наименование
Габариты, мм
Масса, кг

1БДР12-4 (Б1) сер.1.462.1-3/89

11960×220×1390

4700

1БДР12-4 (Б2) сер.1.462.1-3/89

11960×220×1390

5000

1БДР12-4 (Б3) сер.1.462.1-3/89

11960×280×1390

5000

3БСД15.2.1-8AV (Б1) сер.1.462.1-23

3БСД15.2.1-8AV (Б2)

Балки стропильные железобетонные для покрытий зданий с пролетами 6 и 9 м Серия 1.462.1-10/93

Наименование изделия
Марка изделия
Длина, мм
Толщина, мм
Высота, мм
Масса, т
Объем бетона, куб. м
БСП 6.1 (5960x200x590) БСП 6.1-1 АIII 5960 200 590 1,2 0,45
БСП 6.1-1 АIII-1 5960 200 590 1,2 0,45
БСП 6.1-1 АIII-2 5960 200 590 1,2 0,45
БСП 6.1-1 АIIIл 5960 200 590 1,2 0,45
БСП 6.1-1 АIIIт 5960 200 590 1,2 0,45
БСП 6.1-1 АIV 5960 200 590 1,2 0,45
БСП 6.1-1 АIV-1 5960 200 590 1,2 0,45
БСП 6.1-1 АIV-2 5960 200 590 1,2 0,45
БСП 6.1-1 АIVл 5960 200 590 1,2 0,45
БСП 6.1-1 АIVт 5960 200 590 1,2 0,45
БСП 6.1-1 АV 5960 200 590 1,2 0,45
БСП 6.1-1 АV-1 5960 200 590 1,2 0,45
БСП 6.1-1 АV-2 5960 200 590 1,2 0,45
БСП 6.1-1 АVл 5960 200 590 1,2 0,45
БСП 6.1-1 АVт 5960 200 590 1,2 0,45
БСП 6.1-10 АIII 5960 200 590 1,2 0,45
БСП 6.1-10 АIII-1 5960 200 590 1,2 0,45
БСП 6.1-10 АIII-2 5960 200 590 1,2 0,45
БСП 6.1-10 АIIIв 5960 200 590 1,2 0,45
БСП 6.1-10 АIIIв-1 5960 200 590 1,2 0,45
БСП 6.1-10 АIIIв-2 5960 200 590 1,2 0,45
БСП 6.1-10 АIIIвт 5960 200 590 1,2 0,45
БСП 6.1-10 АIIIт 5960 200 590 1,2 0,45
БСП 6.1-10 АIV 5960 200 590 1,2 0,45
БСП 6.1-10 АIV-1 5960 200 590 1,2 0,45
БСП 6.1-10 АIV-2 5960 200 590 1,2 0,45
БСП 6.1-10 АIVт 5960 200 590 1,2 0,45
БСП 6.1-10 АV 5960 200 590 1,2 0,45
БСП 6.1-10 АV-1 5960 200 590 1,2 0,45
БСП 6.1-10 АV-2 5960 200 590 1,2 0,45
БСП 6.1-10 АVт 5960 200 590 1,2 0,45
БСП 6.1-2 АIII 5960 200 590 1,2 0,45
БСП 6.1-2 АIII-1 5960 200 590 1,2 0,45
БСП 6.1-2 АIII-2 5960 200 590 1,2 0,45
БСП 6.1-2 АIIIв 5960 200 590 1,2 0,45
БСП 6.1-2 АIIIв-1 5960 200 590 1,2 0,45
БСП 6.1-2 АIIIв-2 5960 200 590 1,2 0,45
БСП 6.1-2 АIIIвл 5960 200 590 1,2 0,45
БСП 6.1-2 АIIIвт 5960 200 590 1,2 0,45
БСП 6.1-2 АIIIл 5960 200 590 1,2 0,45
БСП 6.1-2 АIIIт 5960 200 590 1,2 0,45
БСП 6.1-2 АIV 5960 200 590 1,2 0,45
БСП 6.1-2 АIV-1 5960 200 590 1,2 0,45
БСП 6.1-2 АIV-2 5960 200 590 1,2 0,45
БСП 6.1-3 АIVл 5960 200 590 1,2 0,45
БСП 6.1-3 АIVт 5960 200 590 1,2 0,45
БСП 6.1-4 АIII 5960 200 590 1,2 0,45
БСП 6.1-4 АIII-1 5960 200 590 1,2 0,45
БСП 6.1-4 АIII-2 5960 200 590 1,2 0,45
БСП 6.1-4 АIIIв 5960 200 590 1,2 0,45
БСП 6.1-4 АIIIв-1 5960 200 590 1,2 0,45
БСП 6.1-4 АIIIв-2 5960 200 590 1,2 0,45
БСП 6.1-4 АIIIвл 5960 200 590 1,2 0,45
БСП 6.1-4 АIIIвт 5960 200 590 1,2 0,45
БСП 6.1-4 АIIIл 5960 200 590 1,2 0,45
БСП 6.1-4 АIIIт 5960 200 590 1,2 0,45
БСП 6.1-4 АIV 5960 200 590 1,2 0,45
БСП 6.1-4 АIV-1 5960 200 590 1,2 0,45
БСП 6.1-4 АIV-2 5960 200 590 1,2 0,45
БСП 6.1-4 АIVл 5960 200 590 1,2 0,45
БСП 6.1-4 АIVт 5960 200 590 1,2 0,45
БСП 6.1-5 АIII 5960 200 590 1,2 0,45
БСП 6.1-5 АIII-1 5960 200 590 1,2 0,45
БСП 6.1-5 АIII-2 5960 200 590 1,2 0,45
БСП 6.1-5 АIIIл 5960 200 590 1,2 0,45
БСП 6.1-5 АIIIт 5960 200 590 1,2 0,45
БСП 6.1-5 АV 5960 200 590 1,2 0,45
БСП 6.1-5 АV-1 5960 200 590 1,2 0,45
БСП 6.1-5 АV-2 5960 200 590 1,2 0,45
БСП 6.1-5 АVл 5960 200 590 1,2 0,45
БСП 6.1-5 АVт 5960 200 590 1,2 0,45
БСП 6.1-6 АIII 5960 200 590 1,2 0,45
БСП 6.1-6 АIII-1 5960 200 590 1,2 0,45
БСП 6.1-6 АIII-2 5960 200 590 1,2 0,45
БСП 6.1-6 АIIIв 5960 200 590 1,2 0,45
БСП 6.1-6 АIIIв-1 5960 200 590 1,2 0,45
БСП 6.1-6 АIIIв-2 5960 200 590 1,2 0,45
БСП 6.1-6 АIIIвл 5960 200 590 1,2 0,45
БСП 6.1-6 АIIIвт 5960 200 590 1,2 0,45
БСП 6.1-6 АIIIл 5960 200 590 1,2 0,45
БСП 6.1-6 АIIIт 5960 200 590 1,2 0,45
БСП 6.1-6 АV 5960 200 590 1,2 0,45
БСП 6.1-6 АV-1 5960 200 590 1,2 0,45
БСП 6.1-6 АV-2 5960 200 590 1,2 0,45
БСП 6.1-6 АVл 5960 200 590 1,2 0,45
БСП 6.1-6 АVт 5960 200 590 1,2 0,45
БСП 6.1-7 АIII 5960 200 590 1,2 0,45
БСП 6.1-7 АIII-1 5960 200 590 1,2 0,45
БСП 6.1-7 АIII-2 5960 200 590 1,2 0,45
БСП 6.1-7 АIIIл 5960 200 590 1,2 0,45
БСП 6.1-7 АIIIт 5960 200 590 1,2 0,45
БСП 6.1-7 АIV 5960 200 590 1,2 0,45
БСП 6.1-7 АIV-1 5960 200 590 1,2 0,45
БСП 6.1-7 АIV-2 5960 200 590 1,2 0,45
БСП 6.1-7 АIVл 5960 200 590 1,2 0,45
БСП 6.1-7 АIVт 5960 200 590 1,2 0,45
БСП 6.1-8 АIII 5960 200 590 1,2 0,45
БСП 6.1-8 АIII-1 5960 200 590 1,2 0,45
БСП 6.1-8 АIII-2 5960 200 590 1,2 0,45
БСП 6.1-8 АIIIв 5960 200 590 1,2 0,45
БСП 6.1-8 АIIIв 5960 200 590 1,2 0,45
БСП 6.1-8 АIIIв-1 5960 200 590 1,2 0,45
БСП 6.1-8 АIIIв-2 5960 200 590 1,2 0,45
БСП 6.1-8 АIIIвл 5960 200 590 1,2 0,45
БСП 6.1-8 АIIIвт 5960 200 590 1,2 0,45
БСП 6.1-8 АIIIл 5960 200 590 1,2 0,45
БСП 6.1-8 АIIIвт 5960 200 590 1,2 0,45
БСП 6.1-8 АIIIт 5960 200 590 1,2 0,45
БСП 6.1-8 АIV 5960 200 590 1,2 0,45
БСП 6.1-8 АIV-1 5960 200 590 1,2 0,45
БСП 6.1-8 АIV-2 5960 200 590 1,2 0,45
БСП 6.1-8 АIVл 5960 200 590 1,2 0,45
БСП 6.1-8 АIVт 5960 200 590 1,2 0,45
БСП 6.1-8 АV 5960 200 590 1,2 0,45
БСП 6.1-8 АV-1 5960 200 590 1,2 0,45
БСП 6.1-8 АV-2 5960 200 590 1,2 0,45
БСП 6.1-8 АVл 5960 200 590 1,2 0,45
БСП 6.1-8 АVт 5960 200 590 1,2 0,45
БСП 6.1-9 АIII 5960 200 590 1,2 0,45
БСП 6.1-9 АIII-1 5960 200 590 1,2 0,45
БСП 6.1-9 АIII-2 5960 200 590 1,2 0,45
БСП 6.1-9 АIIIв 5960 200 590 1,2 0,45
БСП 6.1-9 АIIIв-1 5960 200 590 1,2 0,45
БСП 6.1-9 АIIIв-2 5960 200 590 1,2 0,45
БСП 6.1-9 АIIIвт 5960 200 590 1,2 0,45
БСП 6.1-9 АIIIт 5960 200 590 1,2 0,45
БСП 6.1-9 АIV 5960 200 590 1,2 0,45
БСП 6.1-9 АIV-1 5960 200 590 1,2 0,45
БСП 6.1-9 АIV-2 5960 200 590 1,2 0,45
БСП 6.1-9 АIVт 5960 200 590 1,2 0,45
БСП 6.1-9 АV 5960 200 590 1,2 0,45
БСП 6.1-9 АV-1 5960 200 590 1,2 0,45
БСП 6.1-9 АV-2 5960 200 590 1,2 0,45
БСП 6.1-9 АVт 5960 200 590 1,2 0,45
БСП 9.2 (8960x220x890) БСП 9.2-1 АIII 8960 220 590 2,8 1,1
БСП 9.2-1 АIII-1 8960 220 590 2,8 1,1
БСП 9.2-1 АIII-2 8960 220 590 2,8 1,1
БСП 9.2-1 АIIIв 8960 220 590 2,8 1,1
БСП 9.2-1 АIIIв-1 8960 220 590 2,8 1,1
БСП 9.2-1 АIIIв-2 8960 220 590 2,8 1,1
БСП 9.2-1 АIIIвл 8960 220 590 2,8 1,1
БСП 9.2-1 АIIIвт 8960 220 590 2,8 1,1
БСП 9.2-1 АIIIл 8960 220 590 2,8 1,1
БСП 9.2-1 АIIIт 8960 220 590 2,8 1,1
БСП 9.2-1 АIV 8960 220 590 2,8 1,1
БСП 9.2-1 АIV-1 8960 220 590 2,8 1,1
БСП 9.2-1 АIV-2 8960 220 590 2,8 1,1
БСП 9.2-1 АIVл 8960 220 590 2,8 1,1
БСП 9.2-1 АIVт 8960 220 590 2,8 1,1
БСП 9.2-1 АV 8960 220 590 2,8 1,1
БСП 9.2-1 АV-1 8960 220 590 2,8 1,1
БСП 9.2-1 АV-2 8960 220 590 2,8 1,1
БСП 9.2-1 АVл 8960 220 590 2,8 1,1
БСП 9.2-1 АVт 8960 220 590 2,8 1,1
БСП 9.2-10 АIII 8960 220 590 2,8 1,1
БСП 9.2-10 АIIIв 8960 220 590 2,8 1,1
БСП 9.2-10 АIIIв-1 8960 220 590 2,8 1,1
БСП 9.2-10 АIIIв-2 8960 220 590 2,8 1,1
БСП 9.2-10 АIIIвт 8960 220 590 2,8 1,1
БСП 9.2-10 АIV 8960 220 590 2,8 1,1
БСП 9.2-10 АIV-1 8960 220 590 2,8 1,1
БСП 9.2-10 АIV-2 8960 220 590 2,8 1,1
БСП 9.2-10 АIVт 8960 220 590 2,8 1,1
БСП 9.2-10 АV 8960 220 590 2,8 1,1
БСП 9.2-10 АV-1 8960 220 590 2,8 1,1
БСП 9.2-10 АV-2 8960 220 590 2,8 1,1
БСП 9.2-10 АVт 8960 220 590 2,8 1,1
БСП 9.2-2 АIII 8960 220 590 2,8 1,1
БСП 9.2-2 АIII-1 8960 220 590 2,8 1,1
БСП 9.2-2 АIII-2 8960 220 590 2,8 1,1
БСП 9.2-2 АIIIл 8960 220 590 2,8 1,1
БСП 9.2-2 АIIIт 8960 220 590 2,8 1,1
БСП 9.2-3 АIII 8960 220 590 2,8 1,1
БСП 9.2-3 АIIIв 8960 220 590 2,8 1,1
БСП 9.2-3 АIIIв-1 8960 220 590 2,8 1,1
БСП 9.2-3 АIIIв-2 8960 220 590 2,8 1,1
БСП 9.2-3 АIIIвл 8960 220 590 2,8 1,1
БСП 9.2-3 АIIIвт 8960 220 590 2,8 1,1
БСП 9.2-3 АIIIл 8960 220 590 2,8 1,1
БСП 9.2-3 АIIIвт 8960 220 590 2,8 1,1
БСП 9.2-3 АIIIл 8960 220 590 2,8 1,1
БСП 9.2-2 АIIIт 8960 220 590 2,8 1,1
БСП 9.2-3 АIII 8960 220 590 2,8 1,1
БСП 9.2-3 АIIIв 8960 220 590 2,8 1,1
БСП 9.2-3 АIIIв-1 8960 220 590 2,8 1,1
БСП 9.2-3 АIIIв-2 8960 220 590 2,8 1,1
БСП 9.2-3 АIIIвл 8960 220 590 2,8 1,1
БСП 9.2-3 АIIIвт 8960 220 590 2,8 1,1
БСП 9.2-3 АIIIл 8960 220 590 2,8 1,1
БСП 9.2-3 АIIIт 8960 220 590 2,8 1,1
БСП 9.2-3 АIV 8960 220 590 2,8 1,1
БСП 9.2-3 АIV-1 8960 220 590 2,8 1,1
БСП 9.2-3 АIV-2 8960 220 590 2,8 1,1
БСП 9.2-3 АIVл 8960 220 590 2,8 1,1
БСП 9.2-3 АIVт 8960 220 590 2,8 1,1
БСП 9.2-3 АV 8960 220 590 2,8 1,1
БСП 9.2-3 АV-1 8960 220 590 2,8 1,1
БСП 9.2-3 АV-2 8960 220 590 2,8 1,1
БСП 9.2-3 АVл 8960 220 590 2,8 1,1
БСП 9.2-3 АVт 8960 220 590 2,8 1,1
БСП 9.2-4 АIII 8960 220 590 2,8 1,1
БСП 9.2-4 АIII-1 8960 220 590 2,8 1,1
БСП 9.2-4 АIII-2 8960 220 590 2,8 1,1
БСП 9.2-4 АIIIл 8960 220 590 2,8 1,1
БСП 9.2-4 АIIIт 8960 220 590 2,8 1,1
БСП 9.2-4 АV 8960 220 590 2,8 1,1
БСП 9.2-4 АV-1 8960 220 590 2,8 1,1
БСП 9.2-4 АV-2 8960 220 590 2,8 1,1
БСП 9.2-4 АVл 8960 220 590 2,8 1,1
БСП 9.2-4 АVт 8960 220 590 2,8 1,1
БСП 9.2-5 АIII 8960 220 590 2,8 1,1
БСП 9.2-5 АIII-1 8960 220 590 2,8 1,1
БСП 9.2-5 АIII-2 8960 220 590 2,8 1,1
БСП 9.2-5 АIIIв 8960 220 590 2,8 1,1
БСП 9.2-5 АIIIв-1 8960 220 590 2,8 1,1
БСП 9.2-5 АIIIв-2 8960 220 590 2,8 1,1
БСП 9.2-5 АIIIвл 8960 220 590 2,8 1,1
БСП 9.2-5 АIIIвт 8960 220 590 2,8 1,1
БСП 9.2-5 АIIIл 8960 220 590 2,8 1,1
БСП 9.2-5 АIIIт 8960 220 590 2,8 1,1
БСП 9.2-5 АIV 8960 220 590 2,8 1,1
БСП 9.2-5 АIV-1 8960 220 590 2,8 1,1
БСП 9.2-5 АIV-2 8960 220 590 2,8 1,1
БСП 9.2-5 АIVл 8960 220 590 2,8 1,1
БСП 9.2-5 АIVт 8960 220 590 2,8 1,1
БСП 9.2-6 АIV 8960 220 590 2,8 1,1
БСП 9.2-6 АIV-1 8960 220 590 2,8 1,1
БСП 9.2-6 АIV-2 8960 220 590 2,8 1,1
БСП 9.2-6 АIVл 8960 220 590 2,8 1,1
БСП 9.2-6 АIVт 8960 220 590 2,8 1,1
БСП 9.2-6 АV 8960 220 590 2,8 1,1
БСП 9.2-6 АV-1 8960 220 590 2,8 1,1
БСП 9.2-6 АV-2 8960 220 590 2,8 1,1
БСП 9.2-6 АVл 8960 220 590 2,8 1,1
БСП 9.2-6 АVт 8960 220 590 2,8 1,1
БСП 9.2-7 АIII 8960 220 590 2,8 1,1
БСП 9.2-7 АIII-1 8960 220 590 2,8 1,1
БСП 9.2-7 АIII-2 8960 220 590 2,8 1,1
БСП 9.2-7 АIIIв 8960 220 590 2,8 1,1
БСП 9.2-7 АIIIв-1 8960 220 590 2,8 1,1
БСП 9.2-7 АIIIв-2 8960 220 590 2,8 1,1
БСП 9.2-7 АIIIвл 8960 220 590 2,8 1,1
БСП 9.2-7 АIIIвт 8960 220 590 2,8 1,1
БСП 9.2-7 АIIIл 8960 220 590 2,8 1,1
БСП 9.2-7 АIIIт 8960 220 590 2,8 1,1
БСП 9.2-8 АIII 8960 220 590 2,8 1,1
БСП 9.2-8 АIII-1 8960 220 590 2,8 1,1
БСП 9.2-8 АIII-2 8960 220 590 2,8 1,1
БСП 9.2-8 АIIIв 8960 220 590 2,8 1,1
БСП 9.2-8 АIIIв-1 8960 220 590 2,8 1,1
БСП 9.2-8 АIIIв-2 8960 220 590 2,8 1,1
БСП 9.2-8 АIIIвт 8960 220 590 2,8 1,1
БСП 9.2-8 АIIIт 8960 220 590 2,8 1,1
БСП 9.2-8 АIV 8960 220 590 2,8 1,1
БСП 9.2-8 АIV-1 8960 220 590 2,8 1,1
БСП 9.2-8 АIV-2 8960 220 590 2,8 1,1
БСП 9.2-8 АIVт 8960 220 590 2,8 1,1
БСП 9.2-8 АV 8960 220 590 2,8 1,1
БСП 9.2-8 АV-1 8960 220 590 2,8 1,1
БСП 9.2-8 АV-2 8960 220 590 2,8 1,1
БСП 9.2-8 АVт 8960 220 590 2,8 1,1
БСП 9.2-9 АIII 8960 220 590 2,8 1,1
БСП 9.2-9 АIII-1 8960 220 590 2,8 1,1
БСП 9.2-9 АIII-2 8960 220 590 2,8 1,1
БСП 9.2-9 АIIIв 8960 220 590 2,8 1,1
БСП 9.2-9 АIIIв-1 8960 220 590 2,8 1,1
БСП 9.2-9 АIIIв-2 8960 220 590 2,8 1,1
БСП 9.2-9 АIIIв-2 8960 220 590 2,8 1,1
БСП 9.2-9 АIIIвт 8960 220 590 2,8 1,1
БСП 9.2-9 АIIIт 8960 220 590 2,8 1,1
БСП 9.2-9 АIV 8960 220 590 2,8 1,1
БСП 9.2-9 АIV-1 8960 220 590 2,8 1,1
БСП 9.2-9 АIV-2 8960 220 590 2,8 1,1
БСП 9.2-9 АIVт 8960 220 590 2,8 1,1
БСП 9.2-9 АV 8960 220 590 2,8 1,1
БСП 9.2-9 АV-1 8960 220 590 2,8 1,1
БСП 9.2-9 АV-2 8960 220 590 2,8 1,1
БСП 9.2-9 АVт 8960 220 590 2,8 1,1

Балки железобетонные предварительно напряженные пролетом 12м для покрытий зданий с плоской и скатной кровлей Серия 1.462.1-1/88

Наименование изделия
Марка изделия
Длина, мм
Ширина, мм
Высота, мм
Масса, т
Объем бетона, куб. м
БСП 12 (11960x280x890) 1БСП 12-1 АтIVс 11960 280 890 4,5 1,8
1БСП 12-1 АтV 11960 280 890 4,5 1,8
1БСП 12-1 АтVI 11960 280 890 4,5 1,8
1БСП 12-1 АтVI 11960 280 890 4,5 1,8
1БСП 12-1 АIIIв 11960 280 890 4,5 1,8
1БСП 12-1 АIV 11960 280 890 4,5 1,8
1БСП 12-1 АV 11960 280 890 4,5 1,8
1БСП 12-1 АVI 11960 280 890 4,5 1,8
1БСП 12-1 К7 11960 280 890 4,5 1,8
1БСП 12-2 АтIVс 11960 280 890 4,5 1,8
1БСП 12-2 АтVI 11960 280 890 4,5 1,8
1БСП 12-2 АIIIв 11960 280 890 4,5 1,8
1БСП 12-2 АIV 11960 280 890 4,5 1,8
1БСП 12-2 АV 11960 280 890 4,5 1,8
1БСП 12-2 АVI 11960 280 890 4,5 1,8
1БСП 12-2 К7 11960 280 890 4,5 1,8
1БСП 12-3 АтIVс 11960 280 890 4,5 1,8
1БСП 12-3 АтV 11960 280 890 4,5 1,8
1БСП 12-3 АтVI 11960 280 890 4,5 1,8
1БСП 12-3 АIIIв 11960 280 890 4,5 1,8
1БСП 12-3 АIV 11960 280 890 4,5 1,8
1БСП 12-3 АV 11960 280 890 4,5 1,8
1БСП 12-3 АVI 11960 280 890 4,5 1,8
1БСП 12-3 К7 11960 280 890 4,5 1,8
1БСП 12-4 АтIVс 11960 280 890 5 2
1БСП 12-4 АтV 11960 280 890 5 2
1БСП 12-4 АтVI 11960 280 890 5 2
1БСП 12-4 АIIIв 11960 280 890 5 2
1БСП 12-4 АIV 11960 280 890 5 2
1БСП 12-4 АVI 11960 280 890 5 2
1БСП 12-4 К7 11960 280 890 5 2
1БСП 12-5 АтIVс 11960 280 890 5 2
1БСП 12-5 АтV 11960 280 890 5 2
1БСП 12-5 АтVI 11960 280 890 5 2
1БСП 12-5 АIIIв 11960 280 890 5 2
1БСП 12-5 АV 11960 280 890 5 2
1БСП 12-5 АIV 11960 280 890 5 2
1БСП 12-5 АVI 11960 280 890 5 2
1БСП 12-5 К7 11960 280 890 5 2
2БСП 12-4 АтIVс 11960 280 890 5 2
2БСП 12-4 АтV 11960 280 890 5 2
2БСП 12-4 АтVI 11960 280 890 5 2
2БСП 12-4 АIIIв 11960 280 890 5 2
2БСП 12-4 АIV 11960 280 890 4,5 1,8
2БСП 12-4 АV 11960 280 890 4,5 1,8
2БСП 12-4 АVI 11960 280 890 4,5 1,8
2БСП 12-4 К7 11960 280 890 4,5 1,8
2БСП 12-5 АтIVс 11960 280 890 4,5 1,8
2БСП 12-5 АтV 11960 280 890 4,5 1,8
2БСП 12-5 АIIIв 11960 280 890 4,5 1,8
2БСП 12-5 АтVI 11960 280 890 4,5 1,8
2БСП 12-5 АIV 11960 280 890 4,5 1,8
2БСП 12-5 АV 11960 280 890 4,5 1,8
2БСП 12-5 АVI 11960 280 890 4,5 1,8
2БСП 12-5 К7 11960 280 890 4,5 1,8
2БСП 12-6 АтIVс 11960 280 890 4,5 1,8
2БСП 12-6 АтV 11960 280 890 4,5 1,8
2БСП 12-6 АтVI 11960 280 890 4,5 1,8
2БСП 12-6 АIIIв 11960 280 890 4,5 1,8
2БСП 12-6 АIV 11960 280 890 4,5 1,8
2БСП 12-6 АV 11960 280 890 4,5 1,8
2БСП 12-6 АVI 11960 280 890 4,5 1,8
2БСП 12-6 К7 11960 280 890 4,5 1,8
2БСП 12-7 АтIVс 11960 280 890 4,5 1,8
2БСП 12-7 АтV 11960 280 890 4,5 1,8
2БСП 12-7 АтVI 11960 280 890 4,5 1,8
2БСП 12-7 АIIIв 11960 280 890 4,5 1,8
2БСП 12-7 АIV 11960 280 890 4,5 1,8
2БСП 12-7 АV 11960 280 890 4,5 1,8
2БСП 12-7 АVI 11960 280 890 4,5 1,8
2БСП 12-7 К7 11960 280 890 4,5 1,8

Номенклатура продукции по серии 1.126.1 КЛ-1

Наименование изделия
Марка изделия
Длина, мм
Ширина, мм
Высота, мм
Масса, т
Объем бетона, куб. м
Балка Б64.18.30-1Т 6400 180 300 0,865 0,346
Балка Б60.18.30-1Т 6000 180 300 0,81 0,324
Балка Б60.19.40-2,5Т 5980 190 400 1,135 0,455
Балка Б59.18.22-0,8Т 5880 180 220 0,583 0,233
Балка Б55.18.30-1Т 5550 180 300 0,75 0,3
Балка Б46.38.30-5,5Т 4600 380 300 1,313 0,525
Балка Б32.38.22-6Т 3200 380 220 0,67 0,268

Балки стропильные двухскатные Серия 1.462.1-16/88

Наименование изделия
Марка изделия
Длина, мм
Ширина, мм
Высота, мм
Масса, т
Объем бетона, куб. м
Балка 1БСД 18 17958 330 1349 7,3 2,93
Балка 1БСД 18-2-1-1 АIV 17958 330 1349 7,3 2,93
Балка 1БСД 18-2-1-1 АV 17958 330 1349 7,3 2,93
Балка 1БСД 18-2-1-2 АIIIв 17958 330 1349 7,3 2,93
Балка 1БСД 18-2-1-2 АIV 17958 330 1349 7,3 2,93
Балка 1БСД 18-2-1-2 АV 17958 330 1349 7,3 2,93
Балка 1БСД 18-2-1-2 АтVск 17958 330 1349 7,3 2,93
Балка 1БСД 18-2-1-3 АIIIв 17958 330 1349 7,3 2,93
Балка 1БСД 18-2-1-3 АV 17958 330 1349 7,3 2,93
Балка 1БСД 18-2-1-3 к7 17958 330 1349 7,3 2,93
Балка 1БСД 18-2-1-4 АIIIв 17958 330 1349 7,3 2,93
Балка 1БСД 18-2-1-4 АIV 17958 330 1349 7,3 2,93
Балка 1БСД 18-2-1-4 АV 17958 330 1349 7,3 2,93
Балка 1БСД 18-2-1-4 АтVск 17958 330 1349 7,3 2,93
Балка 1БСД 18-2-1-5 АIIIв 17958 330 1349 7,3 2,93
Балка 1БСД 18-2-1-5 АIV 17958 330 1349 7,3 2,93
Балка 1БСД 18-2-1-5 АтVск 17958 330 1349 7,3 2,93
Балка 1БСД 18-2-1-5 к7 17958 330 1349 7,3 2,93
Балка 1БСД 18-2-1-6 АIIIв 17958 330 1349 7,3 2,93
Балка 1БСД 18-2-1-6 АIV 17958 330 1349 7,3 2,93
Балка 1БСД 18-2-1-6 АV 17958 330 1349 7,3 2,93
Балка 1БСД 18-2-1-6 АтVск 17958 330 1349 7,3 2,93
Балка 1БСД 18-2-1-6 к7 17958 330 1349 7,3 2,93
Балка 1БСД 18-2-1-7 АIIIв 17958 330 1349 7,3 2,93
Балка 1БСД 18-2-1-7 АIV 17958 330 1349 7,3 2,93
Балка 1БСД 18-2-1-7 АV 17958 330 1349 7,3 2,93
Балка 1БСД 18-2-1-7 АтVск 17958 330 1349 7,3 2,93
Балка 1БСД 18-2-1-7 к7 17958 330 1349 7,3 2,93
Балка 1БСД 18-2-1-8 АIIIв 17958 330 1349 7,3 2,93
Балка 1БСД 18-2-1-8 АIV 17958 330 1349 7,3 2,93
Балка 1БСД 18-2-1-8 АV 17958 330 1349 7,3 2,93
Балка 1БСД 18-2-1-8 АтVск 17958 330 1349 7,3 2,93
Балка 1БСД 18-2-1-8 к7 17958 330 1349 7,3 2,93
Балка 2БСД 18-2-1-10 АIIIв 17960 330 1350 10,4 4,13
Балка 2БСД 18-2-1-10 АIV 17960 330 1350 10,4 4,13
Балка 2БСД 18-2-1-10 АV 17960 330 1350 10,4 4,13
Балка 2БСД 18-2-1-10 АтVск 17960 330 1350 10,4 4,13
Балка 2БСД 18-2-1-10 к7 17960 330 1350 10,4 4,13
Балка 2БСД 18-2-1-11 АIIIв 17960 330 1350 10,4 4,13
Балка 2БСД 18-2-1-11 АIV 17960 330 1350 10,4 4,13
Балка 2БСД 18-2-1-11 АV 17960 330 1350 10,4 4,13
Балка 2БСД 18-2-1-11 АтVск 17960 330 1350 10,4 4,13
Балка 2БСД 18-2-1-11 к7 17960 330 1350 10,4 4,13
Балка 2БСД 18-2-1-6 АIIIв 17960 330 1350 10,4 4,13
Балка 2БСД 18-2-1-6 АIV 17960 330 1350 10,4 4,13
Балка 2БСД 18-2-1-6 АV 17960 330 1350 10,4 4,13
Балка 2БСД 18-2-1-6 АтVск 17960 330 1350 10,4 4,13
Балка 2БСД 18-2-1-6 к7 17960 330 1350 10,4 4,13
Балка 2БСД 18-2-1-7 АIIIв 17960 330 1350 10,4 4,13
Балка 2БСД 18-2-1-7 АIV 17960 330 1350 10,4 4,13
Балка 2БСД 18-2-1-7 к7 17960 330 1350 10,4 4,13
Балка 2БСД 18-2-1-8 АIIIв 17960 330 1350 10,4 4,13
Балка 2БСД 18-2-1-8 АIV 17960 330 1350 10,4 4,13
Балка 2БСД 18-2-1-8 АV 17960 330 1350 10,4 4,13
Балка 2БСД 18-2-1-8 АтVск 17960 330 1350 10,4 4,13
Балка 2БСД 18-2-1-8 к7 17960 330 1350 10,4 4,13
Балка 2БСД 18-2-1-9 АIIIв 17960 330 1350 10,4 4,13
Балка 2БСД 18-2-1-9 АIV 17960 330 1350 10,4 4,13
Балка 2БСД 18-2-1-9 АV 17960 330 1350 10,4 4,13
Балка 2БСД 18-2-1-9 АтVск 17960 330 1350 10,4 4,13
Балка 2БСД 18-2-1-9 к7 17960 330 1350 10,4 4,13
Балка 3БСД 18-2-1-1 АIV 17960 230 1350 5,6 2,25
Балка 3БСД 18-2-1-1 АV 17960 230 1350 5,6 2,25
Балка 3БСД 18-2-1-2 АIIIв 17960 230 1350 5,6 2,25
Балка 3БСД 18-2-1-2 АIV 17960 230 1350 5,6 2,25
Балка 3БСД 18-2-1-2 АV 17960 230 1350 5,6 2,25
Балка 3БСД 18-2-1-2 АтVск 17960 230 1350 5,6 2,25
Балка 3БСД 18-2-1-2 к7 17960 230 1350 5,6 2,25
Балка 3БСД 18-2-1-3 АIIIв 17960 230 1350 5,6 2,25
Балка 3БСД 18-2-1-3 АV 17960 230 1350 5,6 2,25
Балка 3БСД 18-2-1-3 к7 17960 230 1350 5,6 2,25
Балка 3БСД 18-2-1-4 АIIIв 17960 230 1350 5,6 2,25
Балка 3БСД 18-2-1-4 АIV 17960 230 1350 5,6 2,25
Балка 3БСД 18-2-1-4 АV 17960 230 1350 5,6 2,25
Балка 3БСД 18-2-1-4 АтVск 17960 230 1350 5,6 2,25
Балка 3БСД 18-2-1-5 АIIIв 17960 230 1350 5,6 2,25
Балка 3БСД 18-2-1-5 АIV 17960 230 1350 5,6 2,25
Балка 3БСД 18-2-1-5 АтVск 17960 230 1350 5,6 2,25
Балка 3БСД 18-2-1-5 к7 17960 230 1350 5,6 2,25
Балка 3БСД 18-2-1-6 АIIIв 17960 230 1350 5,6 2,25
Балка 3БСД 18-2-1-6 АIV 17960 230 1350 5,6 2,25
Балка 3БСД 18-2-1-6 АV 17960 230 1350 5,6 2,25
Балка 3БСД 18-2-1-6 АтVск 17960 230 1350 5,6 2,25
Балка 3БСД 18-2-1-6 к7 17960 230 1350 5,6 2,25
Балка 4БСД 18-2-1-10 АIIIв 17960 330 1350 9,5 3,8
Балка 4БСД 18-2-1-10 АIV 17960 330 1350 9,5 3,8
Балка 4БСД 18-2-1-10 АV 17960 330 1350 9,5 3,8
Балка 4БСД 18-2-1-10 АтVск 17960 330 1350 9,5 3,8
Балка 4БСД 18-2-1-10 к7 17960 330 1350 9,5 3,8
Балка 4БСД 18-2-1-11 АIIIв 17960 330 1350 9,5 3,8
Балка 4БСД 18-2-1-11 АIV 17960 330 1350 9,5 3,8
Балка 4БСД 18-2-1-11 АV 17960 330 1350 9,5 3,8
Балка 4БСД 18-2-1-11 АтVск 17960 330 1350 9,5 3,8
Балка 4БСД 18-2-1-11 к7 17960 330 1350 9,5 3,8
Балка 4БСД 18-2-1-6 АIIIв 17960 330 1350 9,5 3,8
Балка 4БСД 18-2-1-6 АIV 17960 330 1350 9,5 3,8
Балка 4БСД 18-2-1-6 АV 17960 330 1350 9,5 3,8
Балка 4БСД 18-2-1-6 к7 17960 330 1350 9,5 3,8
Балка 4БСД 18-2-1-7 АIIIв 17960 330 1350 9,5 3,8
Балка 4БСД 18-2-1-7 АIV 17960 330 1350 9,5 3,8
Балка 4БСД 18-2-1-7 АV 17960 330 1350 9,5 3,8
Балка 4БСД 18-2-1-7 АтVск 17960 330 1350 9,5 3,8
Балка 4БСД 18-2-1-7 к7 17960 330 1350 9,5 3,8
Балка 4БСД 18-2-1-8 АIIIв 17960 330 1350 9,5 3,8
Балка 4БСД 18-2-1-8 АIV 17960 330 1350 9,5 3,8
Балка 4БСД 18-2-1-8 АV 17960 330 1350 9,5 3,8
Балка 4БСД 18-2-1-8 АтVск 17960 330 1350 9,5 3,8
Балка 4БСД 18-2-1-8 к7 17960 330 1350 9,5 3,8
Балка 4БСД 18-2-1-9 АIIIв 17960 330 1350 9,5 3,8
Балка 4БСД 18-2-1-9 АIV 17960 330 1350 9,5 3,8
Балка 4БСД 18-2-1-9 АV 17960 330 1350 9,5 3,8
Балка 4БСД 18-2-1-9 АтVск 17960 330 1350 9,5 3,8
Балка 4БСД 18-2-1-9 к7 17960 330 1350 9,5 3,8

Балки стропильные двухскатные Серия 1.462.1-23

Наименование изделия
Марка изделия
Длина, мм
Ширина, мм
Высота, мм
Масса, т
Объем бетона, куб. м
Балка 1БСД 15-2-1-1 АIIIв 14960 330 1275 6,1 2,92
Балка 1БСД 15-2-1-1 АIV 14960 330 1275 6,1 2,92
Балка 1БСД 15-2-1-1 АV 14960 330 1275 6,1 2,92
Балка 1БСД 15-2-1-2 к7 14960 330 1275 6,1 2,92
Балка 1БСД 15-2-1-3 АIIIв 14960 330 1275 6,1 2,92
Балка 1БСД 15-2-1-3 АIV 14960 330 1275 6,1 2,92
Балка 1БСД 15-2-1-3 АV 14960 330 1275 6,1 2,92
Балка 1БСД 15-2-1-5 АIIIв 14960 330 1275 6,1 2,92
Балка 1БСД 15-2-1-5 АIV 14960 330 1275 6,1 2,92
Балка 1БСД 15-2-1-5 АV 14960 330 1275 6,1 2,92
Балка 1БСД 15-2-1-6 АIIIв 14960 330 1275 6,1 2,92
Балка 1БСД 15-2-1-6 АIV 14960 330 1275 6,1 2,92
Балка 1БСД 15-2-1-6 АV 14960 330 1275 6,1 2,92
Балка 1БСД 15-2-1-6 к7 14960 330 1275 6,1 2,92
Балка 1БСД 15-2-1-7 АIIIв 14960 330 1275 6,1 2,92
Балка 1БСД 15-2-1-7 АIV 14960 330 1275 6,1 2,92
Балка 1БСД 15-2-1-7 АV 14960 330 1275 6,1 2,92
Балка 1БСД 15-2-1-7 к7 14960 330 1275 6,1 2,92
Балка 1БСД 15-2-1-8 АIIIв 14960 330 1275 6,1 2,92
Балка 1БСД 15-2-1-8 АIV 14960 330 1275 6,1 2,92
Балка 1БСД 15-2-1-8 АV 14960 330 1275 6,1 2,92
Балка 1БСД 15-2-1-8 к7 14960 330 1275 6,1 2,92
Балка 1БСД 15-2-1-9 АIIIв 14960 330 1275 6,1 2,92
Балка 1БСД 15-2-1-9 АIV 14960 330 1275 6,1 2,92
Балка 1БСД 15-2-1-9 АV 14960 330 1275 6,1 2,92
Балка 1БСД 15-2-1-9 к7 14960 330 1275 6,1 2,92
Балка 2БСД 15-2-1-1 к7 14960 330 1275 8,7 3,48
Балка 2БСД 15-2-1-10 АIIIв 14960 330 1275 8,7 3,48
Балка 2БСД 15-2-1-10 АIV 14960 330 1275 8,7 3,48
Балка 2БСД 15-2-1-10 АV 14960 330 1275 8,7 3,48
Балка 2БСД 15-2-1-10 к7 14960 330 1275 8,7 3,48
Балка 2БСД 15-2-1-11 АIIIв 14960 330 1275 8,7 3,48
Балка 2БСД 15-2-1-11 АIV 14960 330 1275 8,7 3,48
Балка 2БСД 15-2-1-11 АV 14960 330 1275 8,7 3,48
Балка 2БСД 15-2-1-11 к7 14960 330 1275 8,7 3,48
Балка 2БСД 15-2-1-2 АIIIв 14960 330 1275 8,7 3,48
Балка 2БСД 15-2-1-2 АIV 14960 330 1275 8,7 3,48
Балка 2БСД 15-2-1-2 АV 14960 330 1275 8,7 3,48
Балка 2БСД 15-2-1-4 АIIIв 14960 330 1275 8,7 3,48
Балка 2БСД 15-2-1-4 АIV 14960 330 1275 8,7 3,48
Балка 2БСД 15-2-1-5 АIV 14960 330 1275 8,7 3,48
Балка 2БСД 15-2-1-5 АV 14960 330 1275 8,7 3,48
Балка 2БСД 15-2-1-5 к7 14960 330 1275 8,7 3,48
Балка 2БСД 15-2-1-6 АIIIв 14960 330 1275 8,7 3,48
Балка 2БСД 15-2-1-6 АIV 14960 330 1275 8,7 3,48
Балка 2БСД 15-2-1-6 АV 14960 330 1275 8,7 3,48
Балка 2БСД 15-2-1-7 АIIIв 14960 330 1275 8,7 3,48
Балка 2БСД 15-2-1-7 АIV 14960 330 1275 8,7 3,48
Балка 2БСД 15-2-1-7 АV 14960 330 1275 8,7 3,48
Балка 2БСД 15-2-1-7 к7 14960 330 1275 8,7 3,48
Балка 2БСД 15-2-1-8 АIIIв 14960 330 1275 8,7 3,48
Балка 2БСД 15-2-1-8 АIV 14960 330 1275 8,7 3,48
Балка 2БСД 15-2-1-8 АV 14960 330 1275 8,7 3,48
Балка 2БСД 15-2-1-9 АIIIв 14960 330 1275 8,7 3,48
Балка 2БСД 15-2-1-9 АIV 14960 330 1275 8,7 3,48
Балка 2БСД 15-2-1-9 к7 14960 330 1275 8,7 3,48
Балка 3БСД 15-2-1-10 АIIIв 14960 330 1275 8,0 3,2
Балка 3БСД 15-2-1-10 АIV 14960 330 1275 8,0 3,2
Балка 3БСД 15-2-1-10 АV 14960 330 1275 8,0 3,2
Балка 3БСД 15-2-1-10 к7 14960 330 1275 8,0 3,2
Балка 3БСД 15-2-1-11 АIIIв 14960 330 1275 8,0 3,2
Балка 3БСД 15-2-1-11 АIV 14960 330 1275 8,0 3,2
Балка 3БСД 15-2-1-11 АV 14960 330 1275 8,0 3,2
Балка 3БСД 15-2-1-11 к7 14960 330 1275 8,0 3,2
Балка 3БСД 15-2-1-2 АIIIв 14960 330 1275 8,0 3,2
Балка 3БСД 15-2-1-2 АIV 14960 330 1275 8,0 3,2
Балка 3БСД 15-2-1-2 к7 14960 330 1275 8,0 3,2
Балка 3БСД 15-2-1-3 АV 14960 330 1275 8,0 3,2
Балка 3БСД 15-2-1-4 АIIIв 14960 330 1275 8,0 3,2
Балка 3БСД 15-2-1-4 АIV 14960 330 1275 8,0 3,2
Балка 3БСД 15-2-1-5 АV 14960 330 1275 8,0 3,2
Балка 3БСД 15-2-1-5 к7 14960 330 1275 8,0 3,2
Балка 3БСД 15-2-1-6 АIIIв 14960 330 1275 8,0 3,2
Балка 3БСД 15-2-1-6 АIV 14960 330 1275 8,0 3,2
Балка 3БСД 15-2-1-6 АV 14960 330 1275 8,0 3,2
Балка 3БСД 15-2-1-7 к7 14960 330 1275 8,0 3,2
Балка 3БСД 15-2-1-8 АIIIв 14960 330 1275 8,0 3,2
Балка 3БСД 15-2-1-8 АIV 14960 330 1275 8,0 3,2
Балка 3БСД 15-2-1-8 АV 14960 330 1275 8,0 3,2
Балка 3БСД 15-2-1-9 АIIIв 14960 330 1275 8,0 3,2
Балка 3БСД 15-2-1-9 АIV 14960 330 1275 8,0 3,2
Балка 3БСД 15-2-1-9 АV 14960 330 1275 8,0 3,2
Балка 3БСД 15-2-1-9 к7 14960 330 1275 8,0 3,2

Балки стропильные двухскатные Серия 1.462.1-24

Наименование изделия
Марка изделия
Длина, мм
Ширина, мм
Высота, мм
Масса, т
Объем бетона, куб. м
Балка 1БСД 21-2-1-1 АIIIв 20960 330 1425 9,9 3,95
Балка 1БСД 21-2-1-1 АIV 20960 330 1425 9,9 3,95
Балка 1БСД 21-2-1-1 АV 20960 330 1425 9,9 3,95
Балка 1БСД 21-2-1-1 к7 20960 330 1425 9,9 3,95
Балка 1БСД 21-2-1-2 АIV 20960 330 1425 9,9 3,95
Балка 1БСД 21-2-1-2 АV 20960 330 1425 9,9 3,95
Балка 1БСД 21-2-1-2 к7 20960 330 1425 9,9 3,95
Балка 1БСД 21-2-1-3 АIIIв 20960 330 1425 9,9 3,95
Балка 1БСД 21-2-1-3 АIV 20960 330 1425 9,9 3,95
Балка 1БСД 21-2-1-3 АV 20960 330 1425 9,9 3,95
Балка 1БСД 21-2-1-3 к7 20960 330 1425 9,9 3,95
Балка 1БСД 21-2-1-4 АIIIв 20960 330 1425 9,9 3,95
Балка 1БСД 21-2-1-4 АIV 20960 330 1425 9,9 3,95
Балка 1БСД 21-2-1-4 АV 20960 330 1425 9,9 3,95
Балка 1БСД 21-2-1-5 АIIIв 20960 330 1425 9,9 3,95
Балка 1БСД 21-2-1-5 АIV 20960 330 1425 9,9 3,95
Балка 1БСД 21-2-1-5 АV 20960 330 1425 9,9 3,95
Балка 1БСД 21-2-1-5 к7 20960 330 1425 9,9 3,95
Балка 1БСД 21-2-1-6 АIIIв 20960 330 1425 9,9 3,95
Балка 1БСД 21-2-1-6 АIV 20960 330 1425 9,9 3,95
Балка 1БСД 21-2-1-6 АV 20960 330 1425 9,9 3,95
Балка 1БСД 21-2-1-6 к7 20960 330 1425 9,9 3,95
Балка 3БСД 21-2-1-1 АIIIв 20960 430 1425 16,7 6,69
Балка 3БСД 21-2-1-1 АV 20960 430 1425 16,7 6,69
Балка 3БСД 21-2-1-1 к7 20960 430 1425 16,7 6,69
Балка 3БСД 21-2-1-10 АIIIв 20960 430 1425 16,7 6,69
Балка 3БСД 21-2-1-10 АIV 20960 430 1425 16,7 6,69
Балка 3БСД 21-2-1-10 АV 20960 430 1425 16,7 6,69
Балка 3БСД 21-2-1-10 к7 20960 430 1425 16,7 6,69
Балка 3БСД 21-2-1-11 АIIIв 20960 430 1425 16,7 6,69
Балка 3БСД 21-2-1-11 АIV 20960 430 1425 16,7 6,69
Балка 3БСД 21-2-1-11 АV 20960 430 1425 16,7 6,69
Балка 3БСД 21-2-1-11 к7 20960 430 1425 16,7 6,69
Балка 3БСД 21-2-1-12 АIIIв 20960 430 1425 16,7 6,69
Балка 3БСД 21-2-1-12 АIV 20960 430 1425 16,7 6,69
Балка 3БСД 21-2-1-12 АV 20960 430 1425 16,7 6,69
Балка 3БСД 21-2-1-12 к7 20960 430 1425 16,7 6,69
Балка 3БСД 21-2-1-13 АIIIв 20960 430 1425 16,7 6,69
Балка 3БСД 21-2-1-13 АIV 20960 430 1425 16,7 6,69
Балка 3БСД 21-2-1-13 АV 20960 430 1425 16,7 6,69
Балка 3БСД 21-2-1-13 к7 20960 430 1425 16,7 6,69
Балка 3БСД 21-2-1-2 АIIIв 20960 430 1425 16,7 6,69
Балка 3БСД 21-2-1-2 АIV 20960 430 1425 16,7 6,69
Балка 3БСД 21-2-1-2 АV 20960 430 1425 16,7 6,69
Балка 3БСД 21-2-1-2 к7 20960 430 1425 16,7 6,69
Балка 3БСД 21-2-1-3 АIIIв 20960 430 1425 16,7 6,69
Балка 3БСД 21-2-1-3 АIV 20960 430 1425 16,7 6,69
Балка 3БСД 21-2-1-4 АIIIв 20960 430 1425 16,7 6,69
Балка 3БСД 21-2-1-4 АIV 20960 430 1425 16,7 6,69
Балка 3БСД 21-2-1-4 АV 20960 430 1425 16,7 6,69
Балка 3БСД 21-2-1-4 к7 20960 430 1425 16,7 6,69
Балка 3БСД 21-2-1-5 к7 20960 430 1425 16,7 6,69
Балка 3БСД 21-2-1-6 АIIIв 20960 430 1425 16,7 6,69
Балка 3БСД 21-2-1-6 АIV 20960 430 1425 16,7 6,69
Балка 3БСД 21-2-1-6 АV 20960 430 1425 16,7 6,69
Балка 3БСД 21-2-1-6 к7 20960 430 1425 16,7 6,69
Балка 3БСД 21-2-1-7 АIIIв 20960 430 1425 16,7 6,69
Балка 3БСД 21-2-1-7 АIV 20960 430 1425 16,7 6,69
Балка 3БСД 21-2-1-7 к7 20960 430 1425 16,7 6,69
Балка 3БСД 21-2-1-8 АIIIв 20960 430 1425 16,7 6,69
Балка 3БСД 21-2-1-8 АIV 20960 430 1425 16,7 6,69
Балка 3БСД 21-2-1-8 АV 20960 430 1425 16,7 6,69
Балка 3БСД 21-2-1-8 к7 20960 430 1425 16,7 6,69
Балка 3БСД 21-2-1-9 АIIIв 20960 430 1425 16,7 6,69
Балка 3БСД 21-2-1-9 АIV 20960 430 1425 16,7 6,69
Балка 3БСД 21-2-1-9 АV 20960 430 1425 16,7 6,69
Балка 3БСД 21-2-1-9 к7 20960 430 1425 16,7 6,69

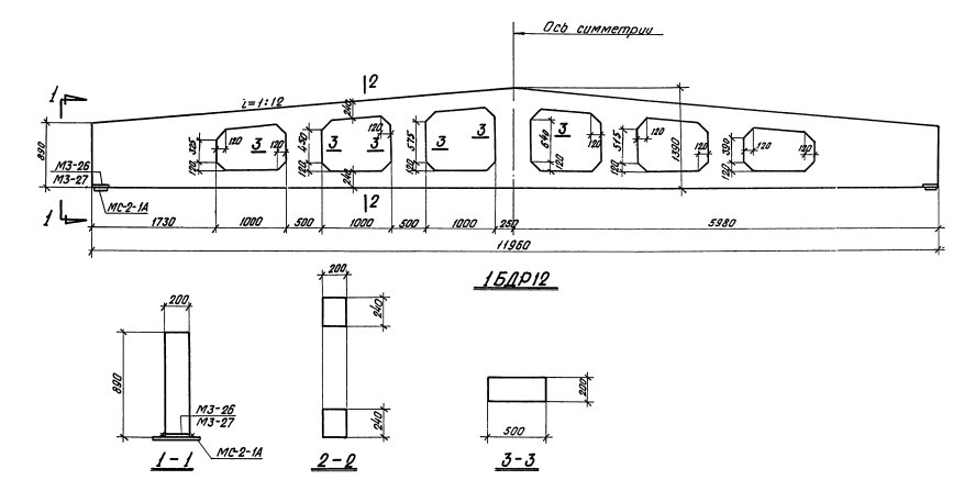
Железобетонные стропильные решетчатые балки для покрытий одноэтажных зданий Серия 1.462.1-3/89

Наименование изделия
Марка изделия
Длина, мм
Ширина, мм
Высота, мм
Масса, т
Объем бетона, куб. м
Балка 1БДР 18-1 17960 200 1640 8,4 3,46
Балка 1БДР 18-1 АIIIв 17960 200 1640 8,4 3,46
Балка 1БДР 18-1 АIV 17960 200 1640 8,4 3,46
Балка 1БДР 18-1 АV 17960 200 1640 8,4 3,46
Балка 1БДР 18-1 К7 17960 200 1640 8,4 3,46
Балка 1БДР 18-2 17960 200 1640 8,4 3,46
Балка 1БДР 18-2 АIIIв 17960 200 1640 8,4 3,46
Балка 1БДР 18-2 АIV 17960 200 1640 8,4 3,46
Балка 1БДР 18-2 АV 17960 200 1640 8,4 3,46
Балка 1БДР 18-2 К7 17960 200 1640 8,4 3,46
Балка 1БДР 18-3 17960 200 1640 8,4 3,46
Балка 1БДР 18-3 АIIIв 17960 200 1640 8,4 3,46
Балка 1БДР 18-3 АIV 17960 200 1640 8,4 3,46
Балка 1БДР 18-3 АV 17960 200 1640 8,4 3,46
Балка 1БДР 18-3 К7 17960 200 1640 8,4 3,46
Балка 1БДР 18-4 17960 200 1640 8,4 3,46
Балка 1БДР 18-4 АIIIв 17960 200 1640 8,4 3,46
Балка 1БДР 18-4 АIV 17960 200 1640 8,4 3,46
Балка 1БДР 18-4 АV 17960 200 1640 8,4 3,46
Балка 1БДР 18-4 К7 17960 200 1640 8,4 3,46
Балка 1БДР 18-5 17960 200 1640 8,4 3,46
Балка 1БДР 18-5 АIIIв 17960 200 1640 8,4 3,46
Балка 1БДР 18-5 АIV 17960 200 1640 8,4 3,46
Балка 1БДР 18-5 АV 17960 200 1640 8,4 3,46
Балка 1БДР 18-5 К7 17960 200 1640 8,4 3,46
Балка 1БДР 18-6 17960 200 1640 8,4 3,46
Балка 1БДР 18-6 АIIIв 17960 200 1640 8,4 3,46
Балка 1БДР 18-6 АIV 17960 200 1640 8,4 3,46
Балка 1БДР 18-6 АV 17960 200 1640 8,4 3,46
Балка 1БДР 18-6 К7 17960 200 1640 8,4 3,46
Балка 2БДР 18-3 17960 240 1640 10,4 4,15
Балка 2БДР 18-3 АIIIв 17960 240 1640 10,4 4,15
Балка 2БДР 18-3 АIV 17960 240 1640 10,4 4,15
Балка 2БДР 18-3 АV 17960 240 1640 10,4 4,15
Балка 2БДР 18-3 К7 17960 240 1640 10,4 4,15
Балка 2БДР 18-4 17960 240 1640 10,4 4,15
Балка 2БДР 18-4 АIIIв 17960 240 1640 10,4 4,15
Балка 2БДР 18-4 АIV 17960 240 1640 10,4 4,15
Балка 2БДР 18-4 АV 17960 240 1640 10,4 4,15
Балка 2БДР 18-4 К7 17960 240 1640 10,4 4,15
Балка 2БДР 18-5 17960 240 1640 10,4 4,15
Балка 2БДР 18-5 АIIIв 17960 240 1640 10,4 4,15
Балка 2БДР 18-5 АIV 17960 240 1640 10,4 4,15
Балка 2БДР 18-5 АV 17960 240 1640 10,4 4,15
Балка 2БДР 18-5 К7 17960 240 1640 10,4 4,15
Балка 2БДР 18-6 17960 240 1640 10,4 4,15
Балка 2БДР 18-6 АIIIв 17960 240 1640 10,4 4,15
Балка 2БДР 18-6 АIV 17960 240 1640 10,4 4,15
Балка 2БДР 18-6 АV 17960 240 1640 10,4 4,15
Балка 2БДР 18-6 К7 17960 240 1640 10,4 4,15
Балка 2БДР 18-7 17960 240 1640 10,4 4,15
Балка 2БДР 18-7 АIIIв 17960 240 1640 10,4 4,15
Балка 2БДР 18-7 АIV 17960 240 1640 10,4 4,15
Балка 2БДР 18-7 АV 17960 240 1640 10,4 4,15
Балка 2БДР 18-7 К7 17960 240 1640 10,4 4,15
Балка 2БДР 18-8 17960 240 1640 10,4 4,15
Балка 2БДР 18-8 АIIIв 17960 240 1640 10,4 4,15
Балка 2БДР 18-8 АIV 17960 240 1640 10,4 4,15
Балка 2БДР 18-8 АV 17960 240 1640 10,4 4,15
Балка 3БДР 18-4 17960 280 1640 12,4 4,84
Балка 3БДР 18-4 АIIIв 17960 280 1640 12,4 4,84
Балка 3БДР 18-4 АIV 17960 280 1640 12,4 4,84
Балка 3БДР 18-4 АV 17960 280 1640 12,4 4,84
Балка 3БДР 18-4 К7 17960 280 1640 12,4 4,84
Балка 3БДР 18-5 17960 280 1640 12,4 4,84
Балка 3БДР 18-5 АIIIв 17960 280 1640 12,4 4,84
Балка 3БДР 18-5 АIV 17960 280 1640 12,4 4,84
Балка 3БДР 18-5 АV 17960 280 1640 12,4 4,84
Балка 3БДР 18-5 К7 17960 280 1640 12,4 4,84
Балка 3БДР 18-6 17960 280 1640 12,4 4,84
Балка 3БДР 18-6 АIIIв 17960 280 1640 12,4 4,84
Балка 3БДР 18-6 АIV 17960 280 1640 12,4 4,84
Балка 3БДР 18-6 АV 17960 280 1640 12,4 4,84
Балка 3БДР 18-6 К7 17960 280 1640 12,4 4,84
Балка 3БДР 18-7 17960 280 1640 12,4 4,84
Балка 3БДР 18-7 АIIIв 17960 280 1640 12,4 4,84
Балка 3БДР 18-7 АIV 17960 280 1640 12,4 4,84
Балка 3БДР 18-7 АV 17960 280 1640 12,4 4,84
Балка 3БДР 18-7 К7 17960 280 1640 12,4 4,84
Балка 3БДР 18-8 17960 280 1640 12,4 4,84
Балка 3БДР 18-8 АIIIв 17960 280 1640 12,4 4,84
Балка 3БДР 18-8 АIV 17960 280 1640 12,4 4,84
Балка 3БДР 18-8 АV 17960 280 1640 12,4 4,84
Балка 3БДР 18-8 К7 17960 280 1640 12,4 4,84
Балка 1БДР 12-1 11960 200 1390 4,7 1,86
Балка 1БДР 12-1 АIIIв 11960 200 1390 4,7 1,86
Балка 1БДР 12-1 АIV 11960 200 1390 4,7 1,86
Балка 1БДР 12-1 АV 11960 200 1390 4,7 1,86
Балка 1БДР 12-2 11960 200 1390 4,7 1,86
Балка 1БДР 12-2 АIIIв 11960 200 1390 4,7 1,86
Балка 1БДР 12-2 АIV 11960 200 1390 4,7 1,86
Балка 1БДР 12-2 АV 11960 200 1390 4,7 1,86
Балка 1БДР 12-3 11960 200 1390 4,7 1,86
Балка 1БДР 12-3 АIIIв 11960 200 1390 4,7 1,86
Балка 1БДР 12-3 АIV 11960 200 1390 4,7 1,86
Балка 1БДР 12-3 АV 11960 200 1390 4,7 1,86
Балка 1БДР 12-4 11960 200 1390 4,7 1,86
Балка 1БДР 12-4 АIIIв 11960 200 1390 4,7 1,86
Балка 1БДР 12-4 АIV 11960 200 1390 4,7 1,86
Балка 1БДР 12-4 АV 11960 200 1390 4,7 1,86
Балка 1БДР 12-4 К7 11960 200 1390 4,7 1,86
Балка 1БДР 12-5 11960 200 1390 4,7 1,86
Балка 1БДР 12-5 АIIIв 11960 200 1390 4,7 1,86
Балка 1БДР 12-5 АIV 11960 200 1390 4,7 1,86
Балка 1БДР 12-5 АV 11960 200 1390 4,7 1,86
Балка 1БДР 12-6 11960 200 1390 4,7 1,86
Балка 1БДР 12-6 АIIIв 11960 200 1390 4,7 1,86
Балка 1БДР 12-6 АIV 11960 200 1390 4,7 1,86
Балка 1БДР 12-6 АV 11960 200 1390 4,7 1,86
Балка 1БДР 12-7 11960 200 1390 4,7 1,86
Балка 1БДР 12-7 АIIIв 11960 200 1390 4,7 1,86
Балка 1БДР 12-7 АIV 11960 200 1390 4,7 1,86
Балка 1БДР 12-7 АV 11960 200 1390 4,7 1,86
Балка 1БДР 12-7 К7 11960 200 1390 4,7 1,86
Балка 2БДР 12-5 АIIIв 11960 200 1390 5,0 2
Балка 2БДР 12-5 АIV 11960 200 1390 5,0 2
Балка 2БДР 12-5 АV 11960 200 1390 5,0 2
Балка 2БДР 12-5 К7 11960 200 1390 5,0 2
Балка 2БДР 12-6 11960 200 1390 5,0 2
Балка 2БДР 12-6 АIIIв 11960 200 1390 5,0 2
Балка 2БДР 12-6 АIV 11960 200 1390 5,0 2
Балка 2БДР 12-6 АV 11960 200 1390 5,0 2
Балка 2БДР 12-6 К7 11960 200 1390 5,0 2
Балка 2БДР 12-7 11960 200 1390 5,0 2
Балка 2БДР 12-7 АIIIв 11960 200 1390 5,0 2
Балка 2БДР 12-7 АIV 11960 200 1390 5,0 2
Балка 2БДР 12-7 АV 11960 200 1390 5,0 2
Балка 2БДР 12-7 К7 11960 200 1390 5,0 2
Балка 2БДР 12-8 11960 200 1390 5,0 2
Балка 2БДР 12-8 АIIIв 11960 200 1390 5,0 2
Балка 2БДР 12-8 АIV 11960 200 1390 5,0 2
Балка 2БДР 12-8 АV 11960 200 1390 5,0 2
Балка 2БДР 12-8 К7 11960 200 1390 5,0 2

У нас можно заказать изготовление по чертежам любых ЖБИ Сэкономьте время на поиск - сразу звоните нам!

  • Махачкала 8 (800) 301-17-45


  • Оперативная связь через мессенджеры:

    +7 921 375-40-71

Доставка по Махачкале и любым городам России.

Цена от 10000 рублей за 1 м3 ( от 5 руб за кг).



Производство ЖБИ

Фото эксперта
Консультация эксперта
Сергеев Александр Вячеславович - Эксперт с 25-летним стажем в сфере производства ЖБИ и изделий из бетона.
Задать вопрос эксперту
Нам доверяют:

Заказать продукцию

+7(800)444-79-35

звонок по России бесплатный


+7 (812) 565-17-28

ООО "ЖБИ и Архитектура" © 2008-2026
Политика конфиденциальности и правила обработки персональных данных, Правила обработки cookies . Информация на сайте носит исключительно информационный характер и не является публичной офертой, определяемой положениями ст. 437 Гражданского кодекса РФКопирование материалов с данного сайта разрешено только с письменного разрешения администрации сайта.
Махачкала и Дагестан

info@prom-gbi.ru
mahachkala.prom-gbi.ru